SuperDesign - Realizzazione Siti Internet - Siti Internet Dinamici - Siti Joomla - Siti in flash

News

Giovedì, 19 Settembre 2013 13:26

!Attenzione! - Attacco Joomla! Globale Bruteforce

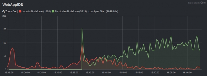
Siamo al lavoro per mitigare una serie di attacchi che stanno colpendo migliaia di siti Joomla italiani.
Data l'altissima concentrazione di indirizzi ip esteri da cui provengono gli attacchi stiamo limitando gli accessi amministrativi ad /administrator dei nostri siti Joomla in modo che possano accedere solo indirizzi ip italiani.

Il nostro sistema di monitoraggio in tempo reale ci consente di capire quali sono gli accessi indesiderati e su quali siti avvengono. Dopo un rapido esame, per mitigare l'attacco viene inserito un .htaccess che inibisce l'accesso ad /administrator per tutti gli ip, tranne che per gli indirizzi di rete italiani.
Per questo motivo potresti non riuscire ad accedere al backend del tuo sito Joomla! se il tuo ip non compare nella lista di quelli autorizzati.

Per autorizzare il tuo ip visita questo link http://www.whatismyip.com/ e fornisci l'indirizzo che compare nella schermata.
Sarà nostra cura inserire un'esclusione nel sistema di protezione per permetterti l'accesso all'area amministrativa di Joomla.
Questo puo' essere esteso anche ai tuoi clienti.

La potenza dell'attacco ci costringe ad intraprendere contromisure drastiche come l'inibizione su scala geografica ma in questo momento si tratta dell'unica contromisura efficace per mitigare gli attacchi.

Per Maggiori informazioni sull'attacco in corso puoi consultare il nostro supporto tecnico.